We use quality server solutions from Supermicro, incorporating redundant enterprise SSD storage.
BitFolk's servers are located in IP House, in London's Docklands area – one of the UK's premier datacentres. These are personally maintained on-site.
Our servers each have 25Gbps connectivity provided by Jump Networks. Jump operates a redundant Cisco-based network, including private peering, public peering at LINX, and transit from NTT and Telia.
Native IPv6 connectivity is supplied by default.
Our virtual machines run under the Xen virtual machine monitor. Xen is a technology which lets an x86 machine run multiple other virtual x86 machines ("domains") with close-to-native performance. This effectively allows us to provision multiple complete x86 servers running from each real server.
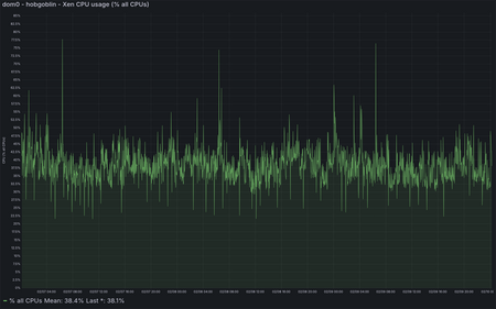
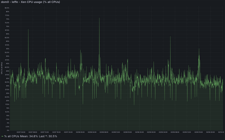
Our servers are closely monitored to ensure they are not overloaded. We never knowingly oversell our services, and when changing load patterns result in short-term overloading we rebalance as necessary. Check out the CPU loading of some of our servers:









Using only enterprise SSDs for main storage means that IO performance is great too. Here's the average completion time for IO on some of our servers:







Currently available for use as VPS images:
Other distributions are possible, but may require some extra effort on your part. If you are capable of providing your own Xen-compatible filesystem image then this is also a possibility; customers have installed Fedora, Gentoo and Slackware this way, for example. Please contact support with your requirements.
Ever wondered what Linux distribution other BitFolk customers pick? Check out Distro Toothpaste!
Disclaimer: relies on customer self-reporting in the Panel. Customers often choose to report "Unknown" or forget to update it when they reinstall.
There are certain shared resources available in order to help ease load on your own VPS: